语言选择: 中文版   ENGLISH  русский
梳棉机,东佳纺机

棉纺系列您当前位置:首页 >棉纺系列

清梳联主要流程三
清梳联主要流程三

清梳联主要流程三

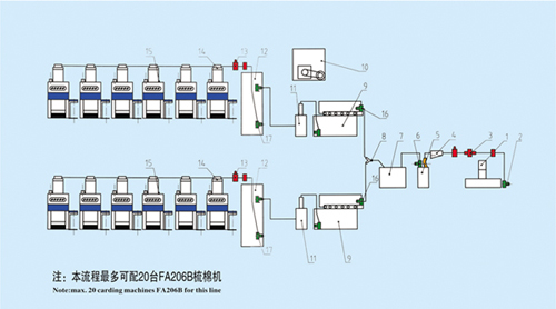
  • 产品描述:清梳联主要流程三 (纯棉环锭纺2万锭 两个品种)
1、FA017-230 往复式抓棉机
2、DF245 输棉风机
3、AMP-2000 金属火星探出器
4、DJ001 除微尘器
5、FA126 重物分离器
6、DF240 输棉风机
7、FA107 单轴流开棉机
8、DJ003 双路分配器
9、FA027-120 多仓混棉机
10、LF108 多层双吸圆网滤尘器
11、FA117 精开棉机
12、FA157 除微尘器
13、119A II 火星探出器
14、FA179D/FA179S 气压棉箱
15、FA206B 梳棉机(带自调匀整)
16、DF220 输棉风机
17、DF210 输棉风机

联系东佳

2026白菜网总站大全,600cc全讯白菜自助注册,菠菜论坛交流社区,免费送白菜彩金论坛
地址:青岛市黄岛区王台镇巨洋路89号
电话:0532-83131084
传真:0532-83131086